你好,高楼。
在性能“测试”的范畴中,配置生产系统一直都是运维的活,和我们“测试”没啥关系。
但是,我在第一节课里就强调,在我的RESAR性能工程理念中,性能工程要考虑到运维阶段。这看似是一个比较小的改变,但实际上延展了性能团队的工作范围,执行起来并不容易,尤其是对于那些运维和性能“测试”团队严重脱节的企业。
我们暂且不说性能“测试”团队能不能给出生产上想要的配置,很多性能“测试”团队可能连当前生产的配置都不知道。面对这样的情况,我认为如果我们还龟缩在“测试”团队中,就必然做不出什么贡献了。
我们想想性能项目的目标,就很容易理解这一点。通常我们在制定目标的时候,会有这样的说法:保证线上系统正常运行。
这个目标看起来应该在性能项目中完成,可是,在当前的性能行业中,又是怎么做的呢?如果你是一个性能“测试”工程师,是不是连生产的样子都没有见过?连数据也没有拿到过?性能参数也没有分析过?更有甚者,可能连机器都没有见过。在这样的情形之下,性能项目也只能找一些系统上明显的软件性能瓶颈而已。
而一个系统整体的容量,绝对不是仅由软件组成的,还有硬件环境、网络、存储、负载均衡、防火墙等等一系列的软硬件。如果性能团队对这些都不了解,那就不能指望他们可以给出什么生产配置。
当我们把这个问题后移到生产环境中时,运维团队有经验的人也许可以给出合理的性能参数配置。但是,这些参数配置是否和现在的业务目标匹配呢?可能大部分运维会先上线,然后再调优校准参数。而这样就意味着,系统在上线一开始是不稳定的。
所以,在我看来,应该由性能团队给出生产环境中的性能参数配置,这是最为合理的。
预判生产容量
在确定性能参数配置之前,我们要先预判生产的大概容量,不用特别精确,像“在1000TPS左右”这样的预估就可以了。其实,这就是预估一个系统的容量水位。
就如这张图所示,我们要先大致估计出每个服务在不同的容量之下,会使用到多少的资源。然后尽量让资源均衡使用,减少成本。

经常会有人问这样的问题:怎么评估一个系统的容量?比如说,我们拿到一个4C8G的机器配置,在一个我们测试过的系统中,怎么评估这个机器能跑出多少TPS?
其实,我们可以从最简单的做起:基准测试。
之前,有一个学员问我,一个8C16G的机器能跑出多少TPS?我回答说不知道。因为我不清楚是什么业务,如果是我没有测试过的业务,那我就更没有什么经验数据了。所以,我建议她去做一下基准测试,哪怕是最简单的没有业务逻辑的CRUD服务,也能知道跑出多少TPS。
根据我的经验,在我的一个2C4G的机器上,如果只跑最简单的查询接口,并且没有任何业务逻辑,那跑出1000TPS(一个T就是一次接口请求)是没问题的。
那个学员也比较认真,回去就弄了一个简单的服务试了一下,然后告诉我8C16G的机器能跑出三、四千的TPS。这个结果和我的经验结果差不多,因为她的环境是我的四倍,跑出来的TPS也能达到我的四倍。
不过,这其中有一个很明显的问题,就是这个实验示例没有业务逻辑。对于有业务逻辑的业务系统来说,最大容量取决于业务的复杂度。所以,我在进到一个新项目中时,通常都会先了解一下历史性能数据,再来判断是否有优化的必要。对于我了解的系统,在知道了硬件和软件架构之后,我心里大概能有一个预期目标。
对于不了解的系统,我们也不难得到最大容量的数据,只要做一下容量场景就可以知道了。
当然,在一个生产系统中有相应的判断能力。笼统地说就是,如果有1000C 2.5GHz的CPU资源,我们要根据历史经验数据,判断出最大容量能跑多少TPS;如果是2000C 2.5GHz的CPU资源,又能跑出多少TPS。而这些都可以通过容量场景计算出来。
之所以是“笼统地说“,是因为最大容量和很多细节都有关系,比如架构设计的合理性、预留多少生产资源等方方面面。因此,并没有一套所谓标准的配置,可以适配于任何一个系统。
可能有人会问,通过容量场景计算出TPS之后,是不是可以再用排队论模型,来计算需要多少服务器资源呢?这个逻辑的确行得通,不过需要先建模,并采样大量的数据来做计算。这个话题很大,我在这里不展开讨论了,但你可以知道有这么一个方向。
而在这节课中,我希望能通过实践让你明白获得合理配置的逻辑。
你还记得这个性能分析决策树吗?

图中这些是在我这个课程的示例系统中使用的各种组件。对应各个组件,我们都应该给出合理的性能配置。
那性能配置主要是指哪些方面呢?我们要分为硬件和软件两大角度来看。
硬件配置
硬件配置其实是很大一块内容,通常,我们都会在测试环境中受到硬件资源的限制。因此,我们会这样来计算大概的容量:
- 拿到生产环境的硬件配置,以及峰值场景下的资源利用率、TPS、RT数据。
- 在测试环境硬件配置下,通过容量场景,得到测试环境中的峰值场景下的资源利用率、TPS、RT数据。
- 拿第一步和第二步中得到的数据做对比。
通过这三个步骤,我们就能知道在生产环境中,系统所能支撑的最大TPS大概是多少。如果列一个简单的示例表格,那就是这样:

也就是说,如果在生产环境用1000C的30%,同时容量可以达到10000TPS,平均响应时间可以达到0.1s,那么在测试环境中,我们至少在300C的使用率达到100%的时候,容量才能达到10000TPS、平均响应时间0.1s。
当然,你可以有一百种理由说我这个逻辑不合理,比如说,最明显的问题就是CPU用到100%,业务系统显然不稳定,并且TPS的增加也不可能是线性的;这里没考虑到其他的硬件资源情况等等。
没错,这显然是一个非常粗糙的计算过程,而我在这里也只是为了给你举一个例子。在你真正做计算时,可以把相应的重要资源都列上去。而这个建模过程需要拿大量的样本数据做分析。
我们用一个表格来大概建模,计算一下不同环境的资源产生的TPS比对:

如果我们测试环境有300C资源,使用率也为30%,要是我还想保证0.1秒的平均响应时间,那么TPS就应该是3000。这是最简单的等比方式了。
但是,硬件的不同有很多因素,所以,我们要在一个项目中要建模才可以。而建模要考虑的因素只有从具体的项目中才能拿到,大概有这几点:
- 硬件、软件配置;
- 生产环境和测试环境的TPS、RT数据;
- 生产环境和测试环境的资源利用率数据(用性能决策树中的全局计数器)。
因为每个业务系统消耗的资源会有偏向,要么是计算密集型,要么是IO密集型,所以,我们在比对计数器的时候,肯定要比对那些消耗得快的计数器。
拿到上面这些数据后,我们再创建上面表格中的等比模型,就可以计算测试环境中的最大容量了。
但是这个数据仍然不够完整,因为我们还要关注软件配置。
软件配置
对于软件配置,也同样需要我们做相应的等比计算。我们扩展一下上面的表格:

如果我们在测试环境中达到了硬件配置,没达到软件配置,就像下面表格这样,我们该怎么计算测试环境中的TPS和资源使用率呢?

显然,这时候表格中两个问号代表的数据就不一样了。通过计算你就可以知道,测试环境要想达到1000TPS,而资源使用率也只能用到1/10(也就是30C)了。
当然,实际的建模过程不会这么简单,不会只靠这么一两个计数器就能完成。那我们在实际建模过程中,应该把哪些计数器纳入到计算当中呢?这就涉及到性能分析决策树中,所有的性能计数器了。而这些计数器会和相对应的性能配置相关。因此,我们要对应性能分析决策树,我画一个性能配置树出来。
性能配置树
对应前面的性能分析决策树,我们画一个性能配置树。
性能分析决策树:

性能配置树:

通过对比,相信你已经发现,我在性能配置树中加了一个“主要参数类型”。把“主要参数类型”展开之后,我们可以看到这样的列表:

其中,硬件包含的参数和操作系统包含的参数看上去一样,不过,我们实际上要对比的内容并不一样。比如说CPU,在硬件的层面,我们要对比的是型号、主频、核数/NUMA等信息;而在软件层面,我们要对比的则是CPU使用率。其他的性能参数和计数器也有类似区别。
而在应用软件方面,我罗列了最常见的比对参数,也就是说在每一个软件技术组件中,我们都要从这些角度去考虑需要提取的配置。
在这里,我要说明一下,我在性能配置树中描述的是一种通用特征,因此无法对每个组件的配置都那么面面俱到。在具体的技术组件中,需要你灵活更改。就以MySQL为例,对于内存,我们通常会考虑innodb_buffer_pool_size;而对于java微服务,我们通常是用JVM来表达。
所以,针对性能配置树的每一个技术组件,我们还需要细化,就拿最常见的Java微服务应用来说,我们要考虑的范围如下图所示:

由于参数太多,无法在图中完全表达出来,我直接用省略号代替了。对于其他技术组件,我们也要像这样一一列出重要的配置。
在这里,我给你一个常见的各系统性能参数表格,同时,我也把完整的性能配置树也放在一起了,供你参考。点击此处就能下载,密码为4f6u。
在这个文件中,并非所有的参数都与性能相关,你只需要根据我前面说的类型(比如线程数、超时、队列、连接、缓存等)自己筛选就好了。另外,我根据自己的工作经验,把其中重要的参数都标红了,当然这也只是给你借鉴。在你自己的项目中,你可以按性能配置树中的逻辑罗列自己的参数列表。
讲到这里,我们就要进入下一步了:获得这些参数在生产环境中的具体配置值。
如何获取配置值
获取配置值的方法主要分为两个步骤:
- 运行场景;
- 查看相应的计数器。
现在,我们就以Order服务为例,看看到底怎么确定相关参数的配置值。
压力场景数据
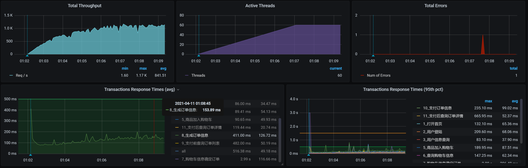
我们先执行性能项目中的容量场景,判断一下TPS大概能达到多少。

在这个场景中,你可以看到,在30压力线程时,TPS大概能达到800左右。但是,随着压力的增加,TPS也能达到1000,只是响应时间也随之有了明显的递增趋势。
接下来,我们就分析一下这个状态需要什么样的配置。
由于配置太多,而确认配置又是一个非常细致的工作,我们不太可能尽述。不过,我会告诉你确定配置的逻辑是什么。这样,你在自己的项目中,都可以按这个逻辑来确定每个技术组件的相关性能参数。
应用服务的线程数配置
我们先看看Order的当前配置是什么样的:
server:
port: 8086
tomcat:
accept-count: 10000
threads:
max: 200
min-spare: 20
max-connections: 500
在没有压力之前,应用线程的状态是这样的:

压力起来之后,应用线程的状态是这样:

从线程的数量来看,线程数是在自适应增加的。对应压力中的TPS曲线和响应时间增加的地方,我们可以看到大概41个工作线程。随着压力的持续增加,TPS还在增加,但是,响应时间慢慢变长了。从提供服务的角度来说,用户会感觉系统在逐渐变慢。
如果为了保证系统在生产上,用户的响应时间不想因为用户量的增加而变慢,这时候我们就可以考虑在这个服务中加上限流的手段了。
而对于我们这节课要确认的服务线程来说,我们想要支撑800TPS左右,其实只需要41个线程,所以,我们设置的200线程是用不到的。
到这里,我们就确定了一个非常重要的性能参数——线程数,那我们应该把它配置为多少呢?
这时候,我们就得考虑一下,在这个服务中,我们想让Order服务支撑多少的容量?如果一个节点提供800TPS是可以接受的,并且对应的响应时间也都稳定,那我们就可以把线程数设置为稍高于41个线程,比如说45或50个线程。
你可能会想,200远大于41个线程,把线程数直接设置成200不是更好吗?其实不是,如果我们要考虑峰值的流量,那么当流量大的时候,这个服务的响应时间会变长,直到超时退出,这给用户的感受显然是更糟糕的。因此,不建议做这样的配置。
而更好的处理方式是,当这个服务不能提供稳定的响应时间,我们应该给用户一个友好的提示,这样不仅可以保证用户的访问质量,也能保证服务一直稳定。
现在,我在Nacos中把max thread改为50,并发布配置:

然后我们再重启Order服务。重启的时候你要注意,因为我们采用的是Kubernetes自动调度机制,所以我们要指定一下节点。如果不指定的话,重启之后的POD说不定会跑到其他的worker上去。我们还是要尽量保证两次测试处于同样的环境。

我们再执行一下场景看看:

TPS达到了1000,我们再看一下线程数:


线程数正好是50个,也就是说50个线程就能支持到1000TPS了。
应用服务的超时和队列配置
而对于Java这样的应用服务,我们还需要考虑其他几个重要的性能配置参数,比如超时、队列等,这一点我们在前面的配置树中也有罗列。现在我们在保持50个线程的同时,再改一下队列长度。我们在上面看到的accept-count是10000,为了让试验有效果,我们直接降为1000,然后看看压力场景效果:

你看,还是能达到1000TPS。那我们再把accept-count降下来一些,这次我们降狠一点,直接降为10,希望达到因为队列不够长而产生报错的效果,来看下效果:

咦,怎么还没有报错?哦,是我大意了,没有设置超时。
那我们就增加一个参数connection-timeout。在Spring Boot默认的Tomcat中,connection-timeout是60s。现在,我直接把它设置为100ms,因为我们Order服务的响应时间有超过100ms的时候:

我们再次执行场景,看一下结果:

你看,报错了吧。这说明队列为10、超时为100的设置过小了,无法保持每个请求都能正常返回。现在,我们把队列设置为100,再来看一下:

看到没有,报错更多了,这符合我们的预期。因为队列长了,超时又短,队列中超时的请求自然会变多。并且在上面的曲线中,我们也可以看到,报错增加了不少。
那怎么配置超时时长呢,我们要做的就是把超时增加,增加到大于响应时间中的最大值,只有这样才能不报错。
我们在上面的结果中看到,响应时间基本在200ms以下,那我们就把超时设置为200ms,看一下结果:

你看,报错少了很多。这说明超时在性能调优中是一个很重要的参数,而它又和队列长度相关。
我们把前面的几个场景的结果都放到一个图中看一下:

通过这样一张图,我们就能清楚地看到线程池(线程数)大小 、超时、队列长度在不同设置下产生的效果比对。
因此,在这个应用中,我们可以设置的关键参数是:

在这样的配置下,在加上限流、降级、熔断等手段,我们要保证的是,到这个服务的请求在1000TPS以内。
如果你想让这个系统在牺牲响应时间的前提下支撑更多的请求,就可以把上面的参数调大一些,具体调大到多少,就取决于你是想让系统支撑更多的请求,还是想让用户有更好的体验了。
总结
通过这节课,我给出了确定生产系统配置的思路。而做这件事情的前提是,我们对被测环境有明确的容量预期。在有了容量预期,并且对系统进行了调优之后,我们就可以通过这两个步骤把各个性能参数确定下来:
- 发起压力;
- 通过监控和场景执行数据,判断每个重要的性能参数的具体配置值。我强调一下,这一步需要我们非常细心,试验也要做很多遍。
由于性能相关参数有很多,这就需要我们结合性能配置树中罗列出的每个性能配置,一一确定。你可能会觉得这是一个非常费时费力的活。其实在一个项目中,这个步骤只需要全面地做一次,在后面的版本变更中,我们只需要根据性能分析的结果做相应的更新就可以了。并且在大部分项目中,这种更新不会出现大面积的参数变动情况。
课后作业
最后,请你思考一下:
- 为什么性能项目中要做性能参数配置的确定?
- 如何确定数据库及其他技术组件的性能参数呢?
记得在留言区和我讨论、交流你的想法,每一次思考都会让你更进一步。
如果你读完这篇文章有所收获,也欢迎你分享给你的朋友,共同学习进步。我们下这节课再见!
精选留言
2021-06-04 23:57:07
文中这里写的 TPS 是不是3000?
2022-01-22 00:48:54
额外讲一句,老师能给出这样的实践课程,业界良心。换做我,即使是写课程,要不要这样无私,也是要考量一番的。
个人感觉,最后想要在细挖各应用和中间件的配置,老实讲,得高级技术专家出马了。或者说,技术和资源的转换比已经不高了。一顿分析,调整,还不如加点资源。
2021-10-11 16:14:55
老师,对文中的这句话,我有个疑问,希望老师解答一下。
比如我现在有一个300c的硬件资源,跑出的容量场景tps为1000tps,那300c这个硬件资源是确定的。为什么还要再用排队理论计算一遍需要多少硬件资源呢?不是多此一举了吗?
2021-10-11 16:14:38
讲到这里,我们就要进入下一步了:获得这些参数在生产环境中的具体配置值。
如何获取配置值
获取配置值的方法主要分为两个步骤:
1.运行场景;
2.查看相应的计数器。
"
老师,关于这段话,我有个疑问,老师帮忙解答下。
假设生产环境的硬件为1000c,cpu利用率为30%时峰值tps为10000,
测试环境硬件为30c,cpu利用率为100%时tps为1000,是生产环境的1/10,
接下来根据获取配置值的两个步骤:在测试环境运行场景,查看相应计数器。
假设测试环境运行场景tps达到1000时,得到合理的线程数配置值应该为50。
我的问题是:
生产环境的线程数配置的值是不是应该在50的基础上扩大10倍呢,也就是测试环境中的获得的配置值要经过转换才能设置在生产环境中?
或者说50是测试环境中应该配置的值,我们不能把这个配置值50直接配置在生产环境中,而是要扩大10倍后的值500设置在生产环境中?
2021-06-01 19:19:47
2021-05-31 17:24:57
2022-01-20 15:43:21
老师,这句话中“而这些都可以通过容量场景计算出来。”不是很理解,帮我简单的解释一下。
我觉得不管是1000C 2.5GHz还是2000C 2.5GHz,它们都是生产环境的硬件配置,而容量场景一般是在测试环境中完成的,但是测试环境的硬件配置根本达不到这么高,怎么通过测试环境容量场景跑出的tps来计算生产环境的tps呢?是通过文章下面提到的两个方法"排队论模型"或者"列表格建模"来计算吗?
2022-01-19 10:12:17
文章这句话提到“我们要先预判生产的大概容量”,但是在预判生产容量、硬件配置、软件配置这三大段落中讲的都是如何借助表格预判测试环境的大概容量,并没有讲如何预判生产环境的大概容量。
老师,求帮助。
我感觉前后逻辑理不顺,前面说要预判生产的大概容量,后面内容却是围绕如何预判测试环境容量来展开;
帮我简单的解释一下。
2022-01-18 11:07:37
老师,这句话中有两各问题点,帮我解答下。
问题1:这句话中的“被测环境”指的是测试环境吗?
问题2:这句话中的“把各个性能参数确定下来”指的是在测试环境中把各个性能参数确定下来吗?
2021-11-22 16:47:20
这句话下面的表格中给出了三个配置:
线程池:50
超时:200ms
队列:100
老师,关于这三个参数,有2个问题,帮忙解答下。
问题1:
文中所说的场景执行是在测试环境中执行的吗?这三个参数是测试环境配置的参数吗?
问题2:
文章标题是“如何确定生产系统配置”,这里得到的三个参数配置是测试环境的,并不是生产环境的配置,那如何确定生产系统中这三个参数的配置呢?
备注:我就是看不懂这篇文章的逻辑,文章标题是“如何确定生产系统配置”,但是文中好像把测试环境的配置和生产系统的配置混在一起讲了,阅读的时候屡不清如何从测试环境的配置得到生产系统的配置的逻辑,老师可以简单的讲下吗。
2021-11-06 21:52:58
老师,文中选择指定节点的图,是k8s的什么管理工具呢?