你好,我是高楼。
根据我们的RESAR性能理论,在执行完基准场景、容量场景之后,接下来就是稳定性场景了。
做过性能项目的工程师应该都有一个感觉:在跑稳定性场景之前,内心是战战兢兢的,因为不知道在运行长时间之后,系统会是什么样的表现。
并且,还有一个复杂的地方就是,在稳定性场景中,由于运行的时间长,出现问题后,我们分析起来会比较困难,主要有三点原因:
(1)分析一定要有完整且持续的计数器监控。因为在稳定性场景中,实时查看性能计数器是不现实的,我们不可能一直盯着。而且,问题出现的时间点也不确定。所以,在分析问题时,我们需要完整且持续的计数器监控。
(2)累积业务量产生的问题点在整个系统中也是不确定的。
(3)你知道,稳定性场景回归比较耗时,在分析优化的过程中,但凡调个参数、改行代码啥的,总是要回归场景的,而把稳定性场景拉起来就需要几个小时。所以,稳定性场景中的优化动作即便看似简单,也会消耗比较长的时间。
基于这几点原因,我们在稳定性运行之前,一定要想好监控哪些计数器,避免在稳定性运行过程中遇到问题时,发现没有可用的计数器分析问题,那就悲催了。这是极有可能出现的情况,你要格外注意。
根据第9讲中提到的监控逻辑,在执行我们稳定性场景前,我们已经按“组件 - 模块 - 计数器”这样的逻辑罗列了所有需要监控的计数器,并且也用相应的工具去实现了。一切看起来已经万事具备。下面我们来看看在执行稳定性场景时,有哪些要点需要注意?
稳定性场景的要点
在稳定性场景中,有两点是需要你着重关注的:一个是运行时长,另一个是压力量级。
1. 运行时长
我们在前面提到,容量场景是为了看系统所能承受的最大容量,而稳定性场景主要看的是系统提供长时间服务时的性能稳定性,观察系统在长时间运行过程中出现的累积效应。因此,运行时长就是稳定性场景中非常重要的一个指标了。
在每个业务系统中,稳定性运行时长都不是固定的,这取决于业务系统的具体应用场景。
对于大部分长年不能宕机的系统来说,它们靠的不是系统中的所有节点都能长年运行,而是架构设计可以在任一节点出现问题之后,将对应的业务承接到其他节点上。而这些架构设计就涉及到了DNS分区、扩展能力、高可用能力等技术。
可是,对于我们性能项目来说,即便是长年不宕机的系统,稳定性场景也不可能长年运行。因为如果这样做,就相当于长年运行着另一个生产系统,成本高、维护难,这显然是非常不现实的。
这时候,另一个岗位的重要性就体现出来了,那就是:运维。
在运维的职责里,就有“处理生产环境中出现的各种问题”这一项,我们俗称背锅侠。运维要做的就是保障系统在各种场景下都要正常运行。不过我想多啰嗦几句,要保证这一点,就不能只靠运维岗的工程师,它需要一个企业中所有技术岗的通力合作。换句话说,运维的职责实际上应该由一个企业的所有技术人员来承担。
话说回来,我们知道,运维会制定各种工作内容来保障系统的正常运行,其中,非常重要的一项就是,搭建完善的监控系统,因为你让一个运维眼睛都不眨眼地盯着系统是不现实的。而我们这个课程中提到的全局监控和定向监控,就可以完全覆盖到这种监控系统的要求。
为什么要提到运维呢?
因为稳定性场景的运行时长,不能覆盖长年运行的系统,这就需要运维人员来保障那线上的稳定性状态了。总体来看,运维有两大类工作内容:一类是日常巡检(用手工或自动化的方式,查看系统的健康状态);另一类是运维动作(用手工或自动化的方式,完成归档、日志清理等动作)。
有些系统有固定的运维周期,周期按照天、周或者月来计算。而有些系统是没有固定的运维周期的,这就要靠监控系统提供的信息来判断什么时候做运维动作了。在自动化运维比较完善的情况下,有些运维动作就由自动化系统承接了;在自动化运维不完善的情况下,就只能靠人了。
不过,不管有没有自动化运维,每个系统都是有运维周期的,像下面这样:

下面我们具体来看看,对于上述两种系统,怎么计算稳定性场景的运行时长。
- 有固定运维周期的系统
对于有固定运维周期的系统,稳定性场景的运行时长就比较容易定义了。我们先根据生产系统的数据统计,看一下系统在固定的运维周期内,最大的业务容量是多少。
假设你根据生产系统统计出,在之前的运维周期中,有1亿的业务容量,而在容量场景中得到的最大TPS有1000。那么,我们就可以通过下面这个公式来计算:
$$ 稳定性运行时长 = 1亿(业务累积量) \div 1000(TPS) \div 3600(秒) \approx 28(小时) $$
用这种方式得出的稳定性运行时长,对于有固定运维周期的系统来说已经足够了。
- 没有固定运维周期的系统
对于没有固定运维周期的系的系统,该怎么办呢?也许有人会说,运行时间只有尽可能长了。但是,“尽可能”也得有一个界限。根据我的经验,我们不能用“尽可能”来判断稳定性场景的运行时长。
根据上面的运算公式,TPS来自于容量场景,时间是最大的变量,所以业务累积累是不确定的。现在,我们要做的就是把业务累积量确定下来。
我们知道,业务积累量需要根据历史业务的统计数据来做决定。如果你的系统一个月有1000万的业务累积量,同时,稳定性运行的指标是稳定运行三个月(也就是说,即便没有固定的运维周期,我们也得给出一个时间长度):

那么,总业务累积量就是3000万。
我们再根据上面的公式来计算就可以了:
$$ 稳定性运行时长 = 3000万(业务累积量) \div 1000(TPS) \div 3600(秒) \approx 8(小时) $$
总之,不管是什么样的系统,要想运行稳定性场景,都得确定一个业务累积量。
2. 压力量级
我们再来看压力量级,这是稳定性场景中必须要确定的另一个前提条件。
我们在网上经常能看到这样的说法:稳定性的压力应该用最大TPS的80%来运行。可是,我们来看一下稳定性场景的目标:保障系统的业务累积量。也就是说,我们只要保证这一目标就可以了,至于TPS是多少,并不重要。
因此,我们不用考虑80%的问题,直接用最大TPS来运行即可。一个系统如果能在最大TPS的状态下正常运行,才算是真正经受住了考验。
你可能会有这样的疑问:当一个系统在最大TPS状态下运行,如果有突增的压力需要更高的TPS怎么办?请你注意,稳定性场景不是为了解决突增的压力峰值而设计的。如果你要考虑突增的业务压力,我建议你增加容量场景来验证。
另外,如果我们要对付突增的业务容量,不止要在性能场景中考虑增加容量场景,还要在架构设计时,把相应的限流、熔断、降级等异常保障机制加进来。
到这里,我们就把两个重要的稳定性条件讲完了。
下面我们具体操作一下,以我们这个课程的电商系统为例,看看稳定性场景该怎么确定。
场景运行数据
因为这是一个示例系统,所以我们先定一个小目标:稳定运行业务累积量为5000万。
对于这个系统,我们在容量场景中得到的最大TPS在1700,但是随着容量场景的不断增加,数据库中的数据量越来越大,TPS也会慢慢降低,因为我并没有做数据库的容量限制和归档等动作。那我们就用容量场景中的相应的压力线程来运行稳定性场景,让我们的理论能在落地时得到印证。根据前面的计算公式,运行时长为:
$$ 稳定性运行时长 = 5000万 \div 1700(TPS) \div 3600(秒) \approx 8.16(小时) $$
也就是说我们要运行稳定性场景8个小时多一点。
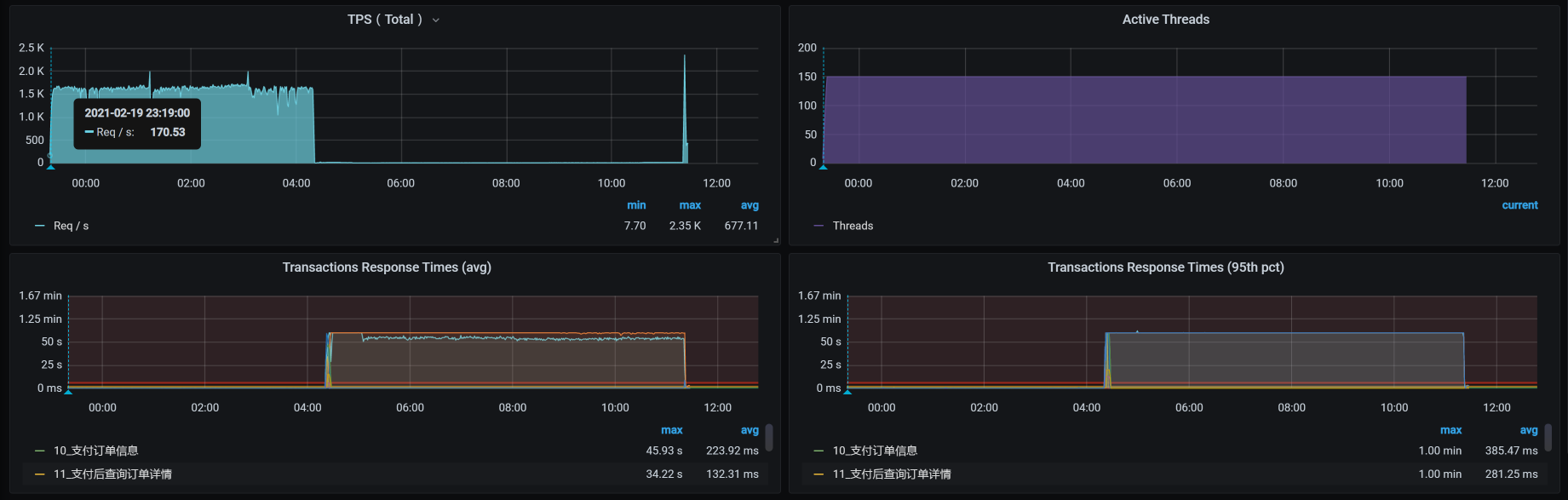
下面我们来看一下具体的运行数据:

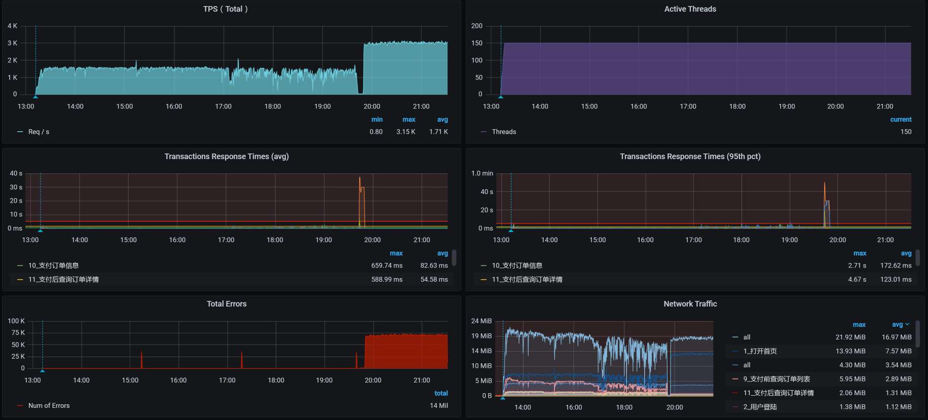
从数据上来看,在稳定性场景运行4个多小时的时候,TPS就没了,响应时间又非常高,这明显是出现问题了。
这时候的业务积累量为:

总的业务累积量是2900多万,这和我们的预期并不相符。
下面我们分析一下到底是怎么回事。
全局监控分析
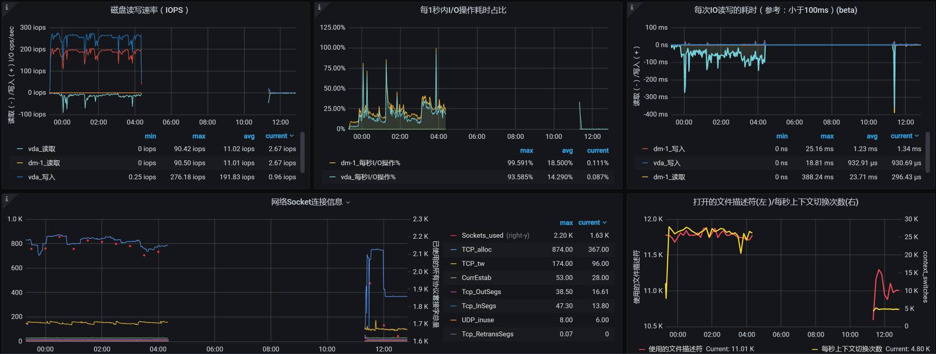
按照我们一贯的性能分析逻辑,我们先来查看全局监控数据:

你看,在运行期间,好几个worker的CPU资源都在70%以上,这样的数据中规中矩,还不是我们关注的重点。因为对于稳定性场景来说,资源只要能撑得住就行了。
但是,在场景运行数据中,TPS直接就断掉了。在我查看每个主机的资源情况时,在worker-1上看到了这样的数据:


这是数据断掉了呀!那我们就要定向分析这个主机了。
定向监控分析
定向分析第一阶段
根据断掉的时间点,和我们前面使用的监控手段,一层层查(这个步骤就是把我们的项目级全局监控计数器看一遍,在第4讲中已经有了明确的说明,我这里不再赘述了),结果看到了这样的日志信息:
Feb 20 04:20:41 hp-server kernel: Out of memory: Kill process 7569 (qemu-kvm) score 256 or sacrifice child
Feb 20 04:20:41 hp-server kernel: Killed process 7569 (qemu-kvm), UID 107, total-vm:18283204kB, anon-rss:16804564kB, file-rss:232kB, shmem-rss:16kB
Feb 20 04:20:44 hp-server kernel: br0: port 4(vnet2) entered disabled state
Feb 20 04:20:44 hp-server kernel: device vnet2 left promiscuous mode
Feb 20 04:20:44 hp-server kernel: br0: port 4(vnet2) entered disabled state
Feb 20 04:20:44 hp-server libvirtd: 2021-02-19 20:20:44.706+0000: 1397: error : qemuMonitorIO:718 : 内部错误:End of file from qemu monitor
Feb 20 04:20:44 hp-server libvirtd: 2021-02-19 20:20:44.740+0000: 1397: error : qemuAgentIO:598 : 内部错误:End of file from agent monitor
Feb 20 04:20:45 hp-server systemd-machined: Machine qemu-3-vm-k8s-worker-1 terminated.
显然,因为宿主机内存不够,worker-1被直接杀掉了。既然是内存不足,我们肯定要确定一下这个宿主机是为什么内存不足了。
我检查了宿主机的overcommit参数。这个参数是确定操作系统是否允许超分内存的。对于Linux来说,内存分配出去,不一定会被用完。所以,对宿主机来说超分可以支持更多的虚拟机。
[root@hp-server log]# cat /proc/sys/vm/overcommit_memory
1
我们看到,overcommit的配置是1,那就是允许超分。
我在这里简单说明一下,这个参数的几个选项:
- 0,不允许超分。
- 1,不管当前的内存状态,都允许分配所有的物理内存。
- 2,允许分配的内存超过物理内存+交换空间。
请你注意,允许超分,并不是说允许超用!而我们现在的情况是宿主已经OOM(内存溢出)了,这就说明内存真的已经不够用了。
这个逻辑其实挺有意思;Linux虽然允许超分内存,但是当内存真正不够用的时候,即便是收到了超分请求,也得为了保证自己的正常运行而做OOM的判断。也就是说分给你,你不见得能用得起来!这种耍流氓的手段,像不像领导画大饼?
没办法,我们还是要理智地来分析,看看怎么解决。
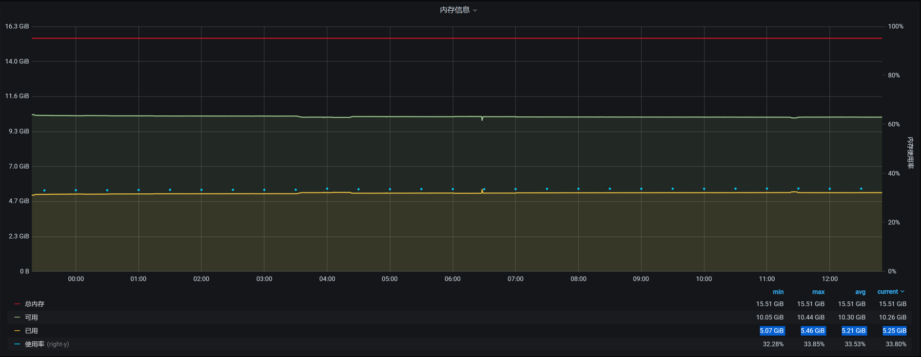
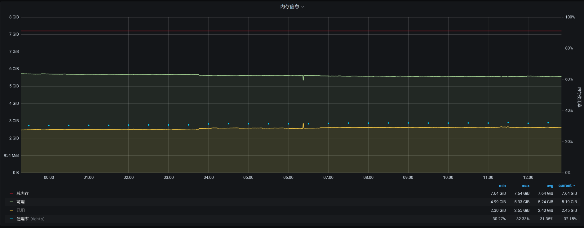
因为虚拟机是worker-1被杀掉的,我们来看一下worker-1的内存:

从worker-1的资源上来看,如果worker-1是因为内存用得多被杀掉,那应该在12点20分到12点30分之间就被杀掉了,因为上面的内存曲线在12点半左右之后就没有大的波动了。
可是,为什么要等到凌晨4点20分呢?这说明worker-1被杀掉,并不是因为worker-1上的内存使用突然增加。而是宿主机上的内存使用变多,进而内存不足,然后在计算了OOM评分之后杀掉了worker-1。那我们就到宿主机上,看看还有哪些虚拟机在运行:
[root@hp-server log]# virsh list --all
Id 名称 状态
----------------------------------------------------
1 vm-k8s-master-1 running
2 vm-k8s-master-3 running
4 vm-k8s-worker-2 running
5 vm-k8s-worker-3 running
6 vm-k8s-worker-4 running
7 vm-k8s-worker-1 running
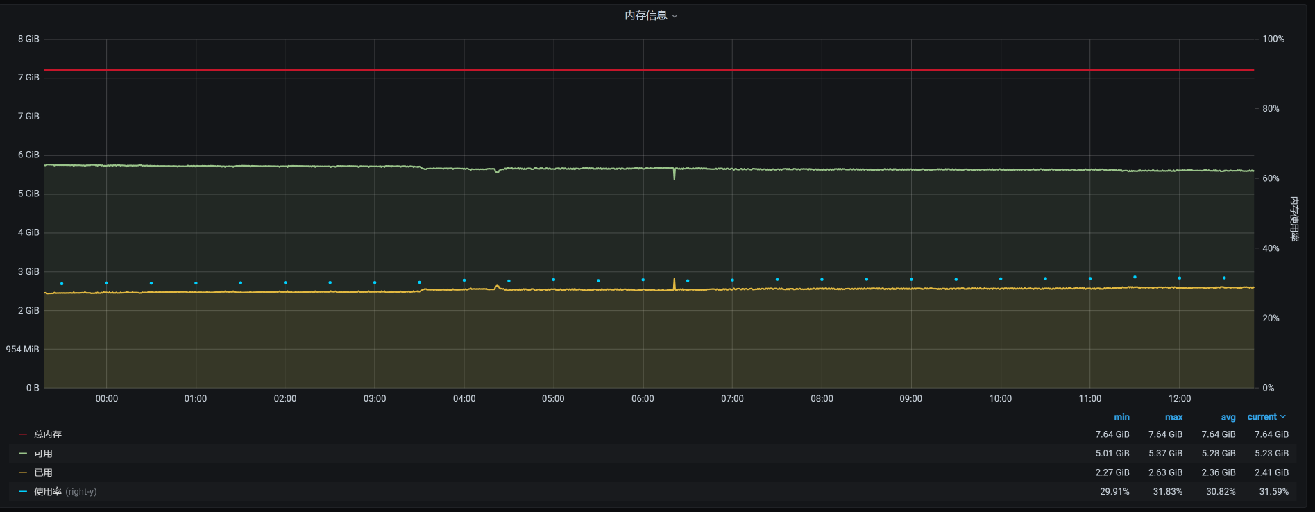
宿主机上总共运行了6个虚拟机,它们在12点半之后的时间里,对应的内存依次如下:
vm-k8s-worker-2:

vm-k8s-worker-3:

vm-k8s-worker-4:

vm-k8s-master-1:

vm-k8s-master-3:

看到了没有?4点多的时候,在worker-2上有一个内存较大的请求。
针对这种情况,如果我们要细细地分析下去,接下来应该分析这个内存请求是从哪来的。但是,在稳定性场景中,要做这样的分析是比较麻烦的。因为这个场景的运行时间长,并且业务众多,不容易拆分时间。因此,我建议你到基准场景中去做分析。
现在,我们不能断言这个内存请求不合理,我们要做的是让这个系统稳定运行下去。所以,我们先来解决问题。
你可能会有疑问:既然是worker-2请求了内存,为啥要把worker-1杀掉呢?这就需要了解Linux的OOM killer机制了。
在OOM killer机制中,不是说谁用的内存大就会杀谁(当然,如果谁用的内存大,被杀的可能性也会比较大),而是会经过计算评分,哪个进程评分高就杀哪个。
在每个进程中,都会有三个参数:oom_adj、oom_score、oom_score_adj,系统的评分结果就记录在oom_score中。其他两个是调节参数:oom_adj是一个旧的调节参数,为了系统的兼容性,被保留了下来;oom_score_adj是一个新的调节参数,Linux会根据进程的运行参数来判断调节参数为多少。
这里提到的运行参数主要是这几个:
- 运行时长(存活时间越长的进程,越不容易被杀掉)
- CPU时间消耗(CPU消耗越大的进程,越容易被干掉)
- 内存消耗(内存消耗越大的进程,越容易被干掉)
这些参数组合在一起,决定了哪个进程要被干掉。
而在我们这个场景中是worker-1被干掉了,这就说明worker-1的评分是高的。
因为前面有worker-1上的内存消耗也比较大,所以,我们在worker-1、worker-2这两台机器上查一下有多少Pod:
[root@k8s-master-1 ~]# kubectl get pods -o wide --all-namespaces| grep worker-2
default cloud-nacos-registry-76845b5cfb-bnj76 1/1 Running 0 9h 10.100.140.8 k8s-worker-2 <none> <none>
default sample-webapp-755fq 0/1 ImagePullBackOff 0 19h 10.100.140.7 k8s-worker-2 <none> <none>
default skywalking-es-init-4w44r 0/1 Completed 0 15h 10.100.140.11 k8s-worker-2 <none> <none>
default skywalking-ui-7d7754576b-nj7sf 1/1 Running 0 9h 10.100.140.14 k8s-worker-2 <none> <none>
default svc-mall-auth-6ccf9fd7c9-qh7j8 1/1 Running 0 151m 10.100.140.21 k8s-worker-2 <none> <none>
default svc-mall-auth-6ccf9fd7c9-sblzx 1/1 Running 0 151m 10.100.140.23 k8s-worker-2 <none> <none>
default svc-mall-member-df566595c-9zq9k 1/1 Running 0 151m 10.100.140.19 k8s-worker-2 <none> <none>
default svc-mall-member-df566595c-dmj67 1/1 Running 0 151m 10.100.140.22 k8s-worker-2 <none> <none>
kube-system calico-node-pwsqt 1/1 Running 8 37d 172.16.106.149 k8s-worker-2 <none> <none>
kube-system kube-proxy-l8xf9 1/1 Running 15 85d 172.16.106.149 k8s-worker-2 <none> <none>
monitoring node-exporter-wcsj7 2/2 Running 18 42d 172.16.106.149 k8s-worker-2 <none> <none>
nginx-ingress nginx-ingress-7jjv2 1/1 Running 0 18h 10.100.140.62 k8s-worker-2 <none> <none>
[root@k8s-master-1 ~]# kubectl get pods -o wide --all-namespaces| grep worker-1
default mysql-min-c4f8d4599-fxwf4 1/1 Running 0 9h 10.100.230.9 k8s-worker-1 <none> <none>
kube-system calico-node-tmpfl 1/1 Running 8 37d 172.16.106.130 k8s-worker-1 <none> <none>
kube-system kube-proxy-fr22f 1/1 Running 13 85d 172.16.106.130 k8s-worker-1 <none> <none>
monitoring alertmanager-main-0 2/2 Running 0 162m 10.100.230.12 k8s-worker-1 <none> <none>
monitoring node-exporter-222c5 2/2 Running 10 7d 172.16.106.130 k8s-worker-1 <none> <none>
nginx-ingress nginx-ingress-pjrkw 1/1 Running 1 18h 10.100.230.10 k8s-worker-1 <none> <none>
[root@k8s-master-1 ~]#
我们进一步查看那些应用经常使用的Pod,看看它们的内存情况如何:
PID USER PR NI VIRT RES SHR S %CPU %MEM TIME+ COMMAND
7609 27 20 0 12.4g 7.0g 12896 S 118.9 45.0 167:38.02 /opt/rh/rh-mysql57/root/usr/libexec/mysqld --defaults-file=/etc/my.cnf
通过查看worker-1上的进程,我们发现主要是MySQL使用的内存最多,这是吃内存的大户。如果宿主机内存不够,把worker-1杀掉确实是有可能的。
下面,我们增加几个临时的监控,把一些重要服务的内存记录一下,比如Gateway、Member、MySQL、Redis等。然后再恢复所有的应用,把场景跑起来,看看是什么样的结果:

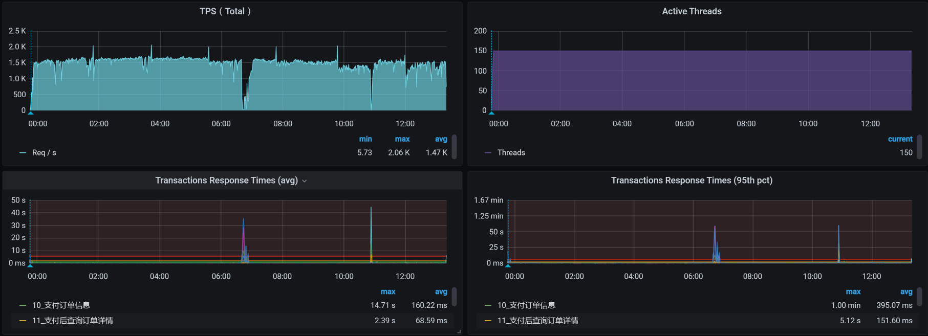
运行时长已经快有七个小时了。你可能会奇怪,为什么上一个场景只运行了4个多小时,而现在却能运行7个小时了呢?这是因为worker-1被杀了之后,虚拟机重启了,状态都重置了。
而在上次的场景运行之前,我们并没有重启过虚拟机,也就是说前面已经有了一段时间的内存消耗。对于稳定性场景来说,增删改查都是有的,数据量也在不断增加,所以内存会使用得越来越多。
这一次运行的累积业务量是3200多万:

但是,问题还是出现了:通过查看宿主机的日志,我看到worker-2又被杀掉了:
Feb 20 19:42:44 hp-server kernel: Out of memory: Kill process 7603 (qemu-kvm) score 257 or sacrifice child
Feb 20 19:42:44 hp-server kernel: Killed process 7603 (qemu-kvm), UID 107, total-vm:17798976kB, anon-rss:16870472kB, file-rss:0kB, shmem-rss:16kB
Feb 20 19:42:46 hp-server kernel: br0: port 5(vnet3) entered disabled state
Feb 20 19:42:46 hp-server kernel: device vnet3 left promiscuous mode
Feb 20 19:42:46 hp-server kernel: br0: port 5(vnet3) entered disabled state
Feb 20 19:42:46 hp-server systemd-machined: Machine qemu-4-vm-k8s-worker-2 terminated.
Feb 20 19:42:46 hp-server avahi-daemon[953]: Withdrawing address record for fe80::fc54:ff:fe5e:dded on vnet3.
Feb 20 19:42:46 hp-server avahi-daemon[953]: Withdrawing workstation service for vnet3.
[root@hp-server log]#
也就是说,在内存不够的情况下,杀掉哪个worker并不是固定的。至少这可以说明,宿主机真的是因为自己的内存不够用而杀掉虚拟机的。这可能就和具体的组件无关了,因为组件的内存消耗是根据运行需求来的,是合理的。
为什么做这样的判断呢?因为如果是某个固定的worker被杀掉,那我们可以去监控这个worker上运行的技术组件,看看是哪个组件的内存增加得快,然后进一步判断这个技术组件的内存不断增加的原因。
可是现在被杀掉的worker并不是固定的。根据OOM的逻辑,宿主机操作系统在内存不够用的时候才会调用OOM killer。我们前面也提到,overcommit的参数设置是1,也就是说宿主机操作系统允许内存在请求时超分。
但是,在宿主机真正使用内存的时候,内存不够用了,进而导致虚拟机被杀掉。这意味着,在宿主机创建KVM虚拟机时,产生了超分但并没有提供足够的可用内存,而在压力持续的过程中,虚拟机又确实需要这些内存。所以,虚拟机不断向宿主机申请内存,可宿主机没有足够的内存,因而触发了OOM killer机制。
这样看来,我们就得算一下内存到底超分了多少,看看是不是因为我们配置的超分过大,导致了这个问题。我们把虚拟机的内存列出来看看:

我们计算一下总分配内存:
$$ 总分配内存 = 8 \times 2 + 16 \times 4 = 80G $$
而宿主机的物理内存只有:
[root@hp-server log]# cat /proc/meminfo|grep Total
MemTotal: 65675952 kB
SwapTotal: 0 kB
VmallocTotal: 34359738367 kB
CmaTotal: 0 kB
HugePages_Total: 0
[root@hp-server log]#
也就是说宿主机的最大物理内存也只有65G左右。这也难怪,物理内存在真实使用时会不够用。
现在我们把虚拟机的内存降下来,让它不会产生超分,配置如下:

总分配内存计算下来就是:
$$ 总分配内存 = 4 \times 2 + 13 \times 4 = 60G $$
这样就足够用了。
不过,根据性能分析中,时间和空间相互转换的原则,这样可能会导致TPS降低。因为在虚拟机的操作系统内存减少时,会更早地出现page faults,也就是页错误(换页时会产生)。不过,如果只是换页,而不是出现OOM,至少不会导致虚拟机被杀掉。
我们再把场景跑起来,看看结果:

这个结果看起来不错,虽说TPS有掉下来的时候,但是总体上是稳定的。运行时间也超过了12小时。
我们再来看累积业务量:

这次的累积业务量超过了7200万,超过了我们定的5000万的小目标。现在是不是可以欢呼一下了?
别高兴太早,在下节课中,你会感受到性能项目中的大起大落。
总结
今天我们讲了稳定性场景的两个要点,分别是运行时长和压力量级。要想把稳定性场景做得有意义,这两点是必备前提条件。
同时,你要记住一点,稳定性场景是为了找出业务积累的过程中出现的问题。所以,如果业务积累量不能达到线上的要求,就不能说明稳定性场景做得有意义。
此外,在这节课中,我们也分析了物理内存增加的问题。在内存的使用上,特别是在这种Kubernetes+Docker的架构中,资源分配是非常关键的。不要觉得Kubernetes给我们做了很多自动的分配工作,我们就可以喝咖啡了。你会发现,仍然有不少新坑在等着我们。
课后作业
这就是今天的全部内容,最后给你留两个思考题吧:
- 在你的项目中,怎么将这节课的稳定性理念落地?
- 在查找稳定性的问题时,如何设计监控策略,才能保证我们可以收集到足够的分析数据?在你的项目中是如何做的?
记得在留言区和我讨论、交流你的想法,每一次思考都会让你更进一步。
如果这节课让你有所收获,也欢迎你分享给你的朋友,共同学习进步。我们下一讲再见!
精选留言
2021-11-15 07:14:32
2021-10-26 14:37:38
1、按照业务量和最大TPS估算得来的运行时长可能只有几个小时,这样我们需要考察的由长时间运行带来的累积效应是否足以暴露出来?
2、如果系统没有TPS的要求,只有业务量要求(通常实际运行过程中的TPS比最大TPS差很多),数据压力量为需求业务量,运行期间每日设计高峰低谷,运行周期为7*24,这样有没有什么问题,运行周期如何优化?
2024-05-13 10:49:02
2023-06-15 19:20:18
2022-06-19 14:25:05
2021-08-19 11:31:49
2021-06-17 17:51:24
2021-05-24 16:42:56