你好,我是高楼。
这节课我要带你来看一个完整的性能分析案例的第一部分,用打开首页接口做压力场景,来分析下性能问题。通过这个案例,你将看到各种基础硬件设施层面的性能问题,比如由虚机超分导致的性能问题、CPU运行模式下的性能问题、IO高、硬件资源耗尽但TPS很低的问题等等。
如果你是从零开始做一个完整的项目,那么这些问题很可能是你首先要去面对的。并且,把它们解决好,是性能分析人员必备的一种能力。同时,你还会看到针对不同计数器采集的数据,我们的分析链路是不同的,而这个分析链路就是我一直强调的证据链,如果你不清楚可以再回顾一下第3讲。
通过这节课,我希望你能明白,有些性能问题其实并没有那么单一,而且不管性能问题出在哪里,我们都必须去处理。
好,不啰嗦了,下面我们就把打开首页接口的性能瓶颈仔细扒一扒。
看架构图
在每次分析性能瓶颈之前,我都会画这样一张图,看看这个接口会涉及到哪些服务和技术组件,这对我们后续的性能分析会有很大的帮助。

如果你有工具可以直接展示,那就更好了。如果没有,那我建议你不要自信地认为自己可以记住一个简单的架构。相信我,哪怕是在纸上简单画一画,都会对你后面的分析思路有很大的帮助。
回到上面这张图,我们可以清楚地看到这个打开首页的逻辑是:User - Gateway(Redis)- Portal - (Redis,MySQL)。
顺便看下代码逻辑
在做打开首页的基准场景之前,我建议你先看一眼这个接口的代码实现逻辑,从代码中可以看到这个接口在做哪些动作。根据这些动作,我们可以分析它们的后续链路。
这个代码的逻辑很简单,就是列出首页上的各种信息,然后返回一个JSON。
public HomeContentResult contentnew() {
HomeContentResult result = new HomeContentResult();
if (redisService.get("HomeContent") == null) {
//首页广告
result.setAdvertiseList(getHomeAdvertiseList());
//品牌推荐
result.setBrandList(homeDao.getRecommendBrandList(0, 6));
//秒杀信息
result.setHomeFlashPromotion(getHomeFlashPromotion());
//新品推荐
result.setNewProductList(homeDao.getNewProductList(0, 4));
//人气推荐
result.setHotProductList(homeDao.getHotProductList(0, 4));
//专题推荐
result.setSubjectList(homeDao.getRecommendSubjectList(0, 4));
redisService.set("HomeContent", result);
}
Object homeContent = redisService.get("HomeContent");
// result = JSON.parseObject(homeContent.toString(), HomeContentResult.class);
result = JSONUtil.toBean(JSONUtil.toJsonPrettyStr(homeContent), HomeContentResult.class);
return result;
}
我们可以看到,这里面一共调用了6个方法,并且这些方法都是直接到数据库里做了查询,如此而已。
确定压力数据
了解完代码逻辑后,我们上10个线程试运行一下,看看在一个个线程递增的过程中,TPS会有什么样的趋势。
运行之后,我们得到这样的结果:

从结果来看,在一开始,一个线程会产生40左右的TPS。这里我们就要思考一下了:如果想要执行一个场景,并且这个场景可以压出打开首页接口的最大TPS,我们应该怎么设置压力工具中的线程数、递增策略和持续执行策略呢?
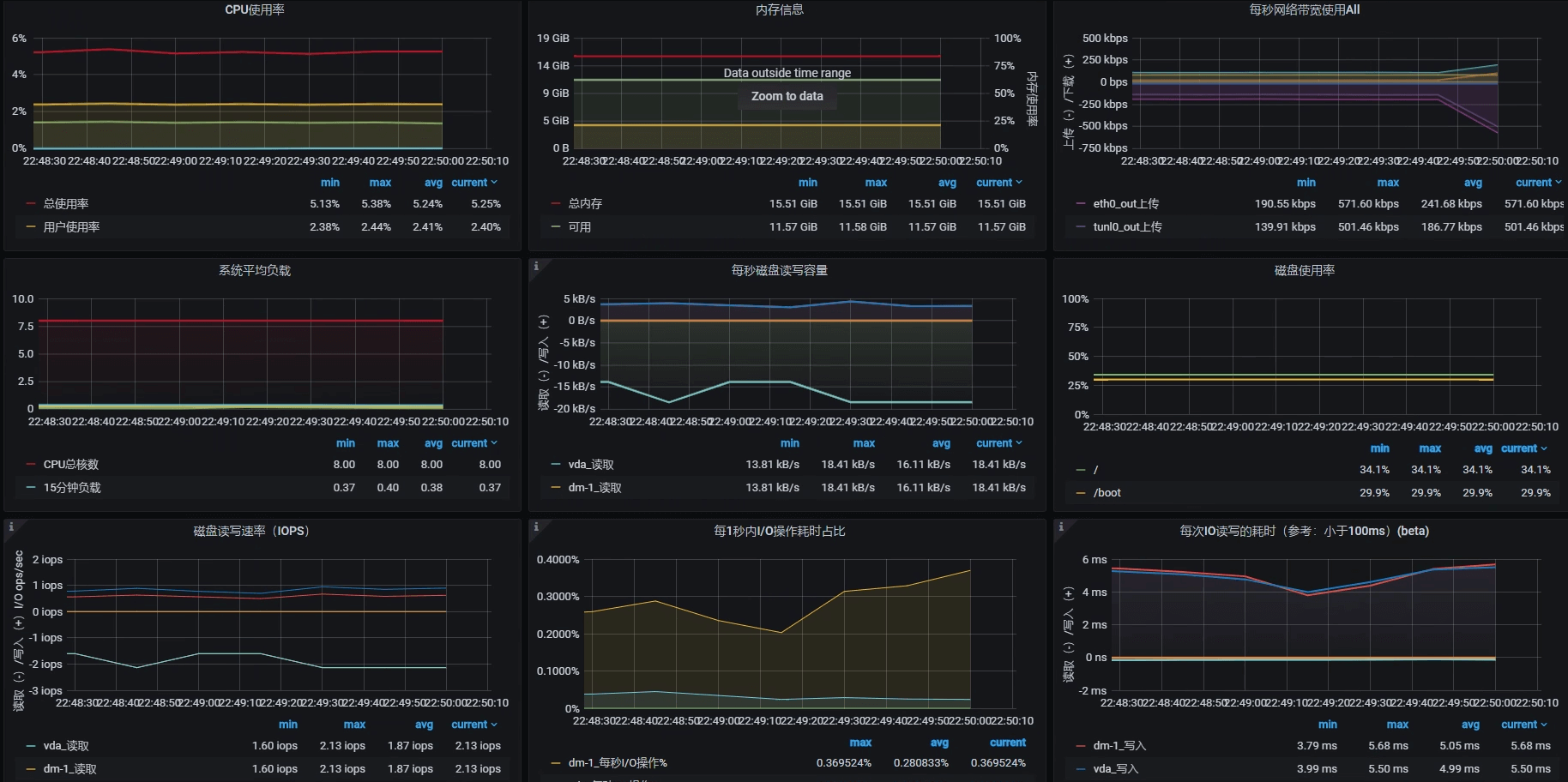
对此,我们先看看Portal应用节点所在机器的硬件使用情况,了解一下TPS趋势和资源使用率之间的关系。这个机器的情况如下图所示(注意,我跳过了Gateway所在的节点):

可以看到,当前Portal节点所在的机器是8C16G(虚拟机),并且这个机器基本上没什么压力。
现在我们先不计算其他资源,只考虑8C16G的配置情况。如果TPS是线性增长的话,那么当该机器的CPU使用率达到 100%的时候,TPS大概就是800左右。因此,我们压力工具中的线程数应该设置为:
$$ 线程数 = 800 TPS \div 40 TPS = 20 个线程$$
不过,在压力持续的过程中,TPS和资源使用率之间的等比关系应该是做不到的。因为在压力过程中,各种资源的消耗都会增加一些响应时间,这些也都属于正常的响应时间损耗。
在确定了压力工具的线程数之后,我们再来看递增策略怎么设置。
我希望递增时间可以增加得慢一些,以便于我们查看各环节性能数据的反应。根据第2讲中的性能分析决策树,在这样的场景中,我们有不少计数器需要分析查看,所以我设置为30秒上一个线程,也就是说递增周期为600秒。
在确定好压力参数后,我们的试运行场景就可以在JMeter中设置为如下值:
<stringProp name="ThreadGroup.num_threads">20</stringProp>
<stringProp name="ThreadGroup.ramp_time">600</stringProp>
<boolProp name="ThreadGroup.scheduler">true</boolProp>
<stringProp name="ThreadGroup.duration">700</stringProp>
设置好试运行参数后,我们就可以在这样的场景下进一步设置足够的线程来运行,以达到资源使用率的最大化。
你可能会疑惑:难道不用更高的线程了吗?如果你想做一个正常的场景,那确实不需要用更高的线程了;如果你就是想知道压力线程加多了是什么样子,那你可以试试。我在性能场景执行时,也经常用各种方式压着玩。
不过,话说回来,确实有一种情况需要我们正儿八经地增加更多的压力,那就是你的响应时间已经增加了,可是增加得又不多,TPS也不再上升。这时候,我们拆分响应时间是比较困难的,特别是当一些系统很快的时候,响应时间可能只是几个毫秒之间。所以,在这种情况下,我们需要多增加一些线程,让响应时间慢的地方更清晰地表现出来,这样也就更容易拆分时间。
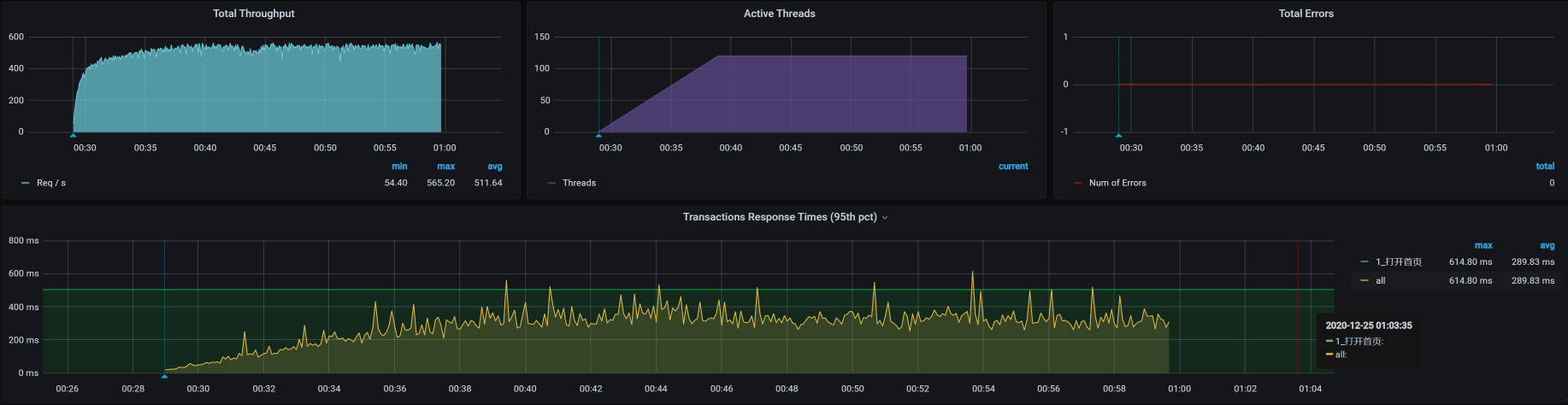
通过压力场景的递增设置(前面算的是只需要20个线程即可达到最大值,而这里,我把压力线程设置为100启动场景,目的是为了看到递增到更大压力时的TPS趋势以及响应时间的增加,这样更容易做时间的拆分),我们看到这个接口的响应时间确实在慢慢增加,并且随着线程数的增加,响应时间很快就上升到了几百毫秒。这是一个明显的瓶颈,我们自然是不能接受的。

接下来,我们就要好好分析一下这个响应时间究竟消耗到了哪里。
拆分时间
我们前面提到,打开首页的逻辑是:User - Gateway(Redis)- Portal - (Redis,MySQL),那我们就按照这个逻辑,借助链路监控工具SkyWalking把响应时间具体拆分一下。

- User —Gateway之间的时间消耗

我们看到,User - Gateway之间的时间消耗慢慢上升到了150毫秒左右。
- Gateway响应时间

gateway上也消耗了150毫秒,这就说明user到gateway之间的网络并没有多少时间消耗,在毫秒级。
- Gateway —Portal之间的时间消耗

在Portal上,响应时间只消耗了50毫秒左右。我们再到Portal上看一眼。
- Portal响应时间

Portal的响应时间是50毫秒左右,和我们上面看到的时间一致。
通过上述对响应时间的拆分,我们可以确定是Gateway消耗了响应时间,并且这个时间达到了近100毫秒。所以,我们下一步定位的目标就是Gateway了。
定位Gateway上的响应时间消耗
第一阶段:分析st cpu
既然Gateway上的响应时间消耗很高,我们自然就要查一下这台主机把时间消耗在了哪里。
我们的分析逻辑仍然是先看全局监控,后看定向监控。全局监控要从整个架构开始看起,然后再确定某个节点上的资源消耗。注意,在看全局监控时,我们要从最基础的查起,而分析的过程中最基础的就是操作系统了。
通过top命令,我们可以看到Gateway节点上的资源情况,具体如下:

其中,st cpu达到了15%左右。我们知道,st cpu是指虚拟机被宿主机上的其他应用或虚拟机抢走的CPU,它的值这么高显然是不太正常的。所以,我们要进一步查看st cpu异常的原因。
我们用mpstat命令先来看看宿主机(运行Gateway的虚拟机所在的物理机)上的资源表现:

可以看到,CPU还有20%没有用完,说明宿主机还有空间。不过,宿主机的CPU使用率已经不小了,而消耗这些宿主机的就只有虚拟机里的应用。所以,我们要查一下是不是某个虚拟机的CPU消耗特别高。宿主机上的KVM列表如下:
[root@dell-server-3 ~]# virsh list --all
Id 名称 状态
----------------------------------------------------
12 vm-jmeter running
13 vm-k8s-worker-8 running
14 vm-k8s-worker-7 running
15 vm-k8s-worker-9 running
[root@dell-server-3 ~]#
可以看到,在这个宿主机上跑了四个虚拟机,那我们就具体看一下这四个虚拟机的资源消耗情况。
- vm-jmeter
top - 23:42:49 up 28 days, 8:14, 6 users, load average: 0.61, 0.48, 0.38
Tasks: 220 total, 1 running, 218 sleeping, 1 stopped, 0 zombie
%Cpu0 : 6.6 us, 3.5 sy, 0.0 ni, 88.5 id, 0.0 wa, 0.0 hi, 0.0 si, 1.4 st
%Cpu1 : 6.5 us, 1.8 sy, 0.0 ni, 88.2 id, 0.0 wa, 0.0 hi, 0.4 si, 3.2 st
KiB Mem : 3880180 total, 920804 free, 1506128 used, 1453248 buff/cache
KiB Swap: 2097148 total, 1256572 free, 840576 used. 2097412 avail Mem
PID USER PR NI VIRT RES SHR S %CPU %MEM TIME+ COMMAND
7157 root 20 0 3699292 781204 17584 S 27.8 20.1 1:09.44 java
9 root 20 0 0 0 0 S 0.3 0.0 30:25.77 rcu_sched
376 root 20 0 0 0 0 S 0.3 0.0 16:40.44 xfsaild/dm-
- vm-k8s-worker-8
top - 23:43:47 up 5 days, 22:28, 3 users, load average: 9.21, 6.45, 5.74
Tasks: 326 total, 1 running, 325 sleeping, 0 stopped, 0 zombie
%Cpu0 : 20.2 us, 3.7 sy, 0.0 ni, 60.7 id, 0.0 wa, 0.0 hi, 2.9 si, 12.5 st
%Cpu1 : 27.3 us, 7.4 sy, 0.0 ni, 50.2 id, 0.0 wa, 0.0 hi, 3.7 si, 11.4 st
%Cpu2 : 29.9 us, 5.6 sy, 0.0 ni, 48.5 id, 0.0 wa, 0.0 hi, 4.9 si, 11.2 st
%Cpu3 : 31.2 us, 5.6 sy, 0.0 ni, 47.6 id, 0.0 wa, 0.0 hi, 4.5 si, 11.2 st
%Cpu4 : 25.6 us, 4.3 sy, 0.0 ni, 52.7 id, 0.0 wa, 0.0 hi, 3.6 si, 13.7 st
%Cpu5 : 26.0 us, 5.2 sy, 0.0 ni, 53.5 id, 0.0 wa, 0.0 hi, 4.1 si, 11.2 st
%Cpu6 : 19.9 us, 6.2 sy, 0.0 ni, 57.6 id, 0.0 wa, 0.0 hi, 3.6 si, 12.7 st
%Cpu7 : 27.3 us, 5.0 sy, 0.0 ni, 53.8 id, 0.0 wa, 0.0 hi, 2.3 si, 11.5 st
KiB Mem : 16265688 total, 6772084 free, 4437840 used, 5055764 buff/cache
KiB Swap: 0 total, 0 free, 0 used. 11452900 avail Mem
PID USER PR NI VIRT RES SHR S %CPU %MEM TIME+ COMMAND
13049 root 20 0 9853712 593464 15752 S 288.4 3.6 67:24.22 java
1116 root 20 0 2469728 57932 16188 S 12.6 0.4 818:40.25 containerd
1113 root 20 0 3496336 118048 38048 S 12.3 0.7 692:30.79 kubelet
4961 root 20 0 1780136 40700 17864 S 12.3 0.3 205:51.15 calico-node
3830 root 20 0 2170204 114920 33304 S 11.6 0.7 508:00.00 scope
1118 root 20 0 1548060 111768 29336 S 11.3 0.7 685:27.95 dockerd
8216 techstar 20 0 2747240 907080 114836 S 5.0 5.6 1643:33 prometheus
21002 root 20 0 9898708 637616 17316 S 3.3 3.9 718:56.99 java
1070 root 20 0 9806964 476716 15756 S 2.0 2.9 137:13.47 java
11492 root 20 0 441996 33204 4236 S 1.3 0.2 38:10.49 gvfs-udisks2-vo
- vm-k8s-worker-7
top - 23:44:22 up 5 days, 22:26, 3 users, load average: 2.50, 1.67, 1.13
Tasks: 308 total, 1 running, 307 sleeping, 0 stopped, 0 zombie
%Cpu0 : 4.2 us, 3.5 sy, 0.0 ni, 82.3 id, 0.0 wa, 0.0 hi, 1.7 si, 8.3 st
%Cpu1 : 6.2 us, 2.7 sy, 0.0 ni, 82.8 id, 0.0 wa, 0.0 hi, 1.4 si, 6.9 st
%Cpu2 : 5.2 us, 2.8 sy, 0.0 ni, 84.0 id, 0.0 wa, 0.0 hi, 1.0 si, 6.9 st
%Cpu3 : 4.5 us, 3.8 sy, 0.0 ni, 81.2 id, 0.0 wa, 0.0 hi, 1.4 si, 9.2 st
%Cpu4 : 4.4 us, 2.4 sy, 0.0 ni, 83.3 id, 0.0 wa, 0.0 hi, 1.4 si, 8.5 st
%Cpu5 : 5.5 us, 2.4 sy, 0.0 ni, 84.5 id, 0.0 wa, 0.0 hi, 1.0 si, 6.6 st
%Cpu6 : 3.7 us, 2.7 sy, 0.0 ni, 85.6 id, 0.0 wa, 0.0 hi, 0.7 si, 7.4 st
%Cpu7 : 3.1 us, 1.7 sy, 0.0 ni, 84.7 id, 0.0 wa, 0.0 hi, 1.4 si, 9.0 st
KiB Mem : 16265688 total, 8715820 free, 3848432 used, 3701436 buff/cache
KiB Swap: 0 total, 0 free, 0 used. 12019164 avail Mem
PID USER PR NI VIRT RES SHR S %CPU %MEM TIME+ COMMAND
18592 27 20 0 4588208 271564 12196 S 66.9 1.7 154:58.93 mysqld
1109 root 20 0 2381424 105512 37208 S 9.6 0.6 514:18.00 kubelet
1113 root 20 0 1928952 55556 16024 S 8.9 0.3 567:43.53 containerd
1114 root 20 0 1268692 105212 29644 S 8.6 0.6 516:43.38 dockerd
3122 root 20 0 2169692 117212 33416 S 7.0 0.7 408:21.79 scope
4132 root 20 0 1780136 43188 17952 S 6.0 0.3 193:27.58 calico-node
3203 nfsnobo+ 20 0 116748 19720 5864 S 2.0 0.1 42:43.57 node_exporter
12089 techstar 20 0 5666480 1.3g 23084 S 1.3 8.5 78:04.61 java
5727 root 20 0 449428 38616 4236 S 1.0 0.2 49:02.98 gvfs-udisks2-vo
- vm-k8s-worker-9
top - 23:45:23 up 5 days, 22:21, 4 users, load average: 12.51, 10.28, 9.19
Tasks: 333 total, 4 running, 329 sleeping, 0 stopped, 0 zombie
%Cpu0 : 20.1 us, 7.5 sy, 0.0 ni, 43.3 id, 0.0 wa, 0.0 hi, 13.4 si, 15.7 st
%Cpu1 : 20.1 us, 11.2 sy, 0.0 ni, 41.4 id, 0.0 wa, 0.0 hi, 11.9 si, 15.3 st
%Cpu2 : 23.8 us, 10.0 sy, 0.0 ni, 35.4 id, 0.0 wa, 0.0 hi, 14.2 si, 16.5 st
%Cpu3 : 15.1 us, 7.7 sy, 0.0 ni, 49.1 id, 0.0 wa, 0.0 hi, 12.2 si, 15.9 st
%Cpu4 : 22.8 us, 6.9 sy, 0.0 ni, 40.5 id, 0.0 wa, 0.0 hi, 14.7 si, 15.1 st
%Cpu5 : 17.5 us, 5.8 sy, 0.0 ni, 50.0 id, 0.0 wa, 0.0 hi, 10.6 si, 16.1 st
%Cpu6 : 22.0 us, 6.6 sy, 0.0 ni, 45.1 id, 0.0 wa, 0.0 hi, 11.0 si, 15.4 st
%Cpu7 : 19.2 us, 8.0 sy, 0.0 ni, 44.9 id, 0.0 wa, 0.0 hi, 9.8 si, 18.1 st
KiB Mem : 16265688 total, 2567932 free, 7138952 used, 6558804 buff/cache
KiB Swap: 0 total, 0 free, 0 used. 8736000 avail Mem
PID USER PR NI VIRT RES SHR S %CPU %MEM TIME+ COMMAND
24122 root 20 0 9890064 612108 16880 S 201.0 3.8 1905:11 java
2794 root 20 0 2307652 161224 33464 S 57.7 1.0 1065:54 scope
1113 root 20 0 2607908 60552 15484 S 13.8 0.4 1008:04 containerd
1109 root 20 0 2291748 110768 39140 S 12.8 0.7 722:41.17 kubelet
1114 root 20 0 1285500 108664 30112 S 11.1 0.7 826:56.51 dockerd
29 root 20 0 0 0 0 S 8.9 0.0 32:09.89 ksoftirqd/4
6 root 20 0 0 0 0 S 8.2 0.0 41:28.14 ksoftirqd/0
24 root 20 0 0 0 0 R 8.2 0.0 41:00.46 ksoftirqd/3
39 root 20 0 0 0 0 R 8.2 0.0 41:08.18 ksoftirqd/6
19 root 20 0 0 0 0 S 7.9 0.0 39:10.22 ksoftirqd/2
14 root 20 0 0 0 0 S 6.2 0.0 40:58.25 ksoftirqd/1
很显然,worker-9的si(中断使用的CPU)和st(被偷走的CPU)都不算低。那这种情况就比较奇怪了,虚拟机本身都没有很高的CPU使用率,为什么st还这么高呢?难道CPU只能用到这种程度?
来,我们接着查下去。
第二阶段:查看物理机CPU运行模式
在这个阶段,我们要查一下服务里有没有阻塞。就像前面提到的,我们要从全局监控的角度,来考虑所查看的性能分析计数器是不是完整,以免出现判断上的偏差。不过,我去查看了线程栈的具体内容,看到线程栈中并没有Blocked啥的,那我们就只能再回到物理机的配置里看了。
那对于物理机CPU,我们还有什么可看的呢?即使你盖上被子蒙着头想很久,从下到上把所有的逻辑都理一遍,也找不出什么地方会有阻塞。那我们就只有看宿主机的CPU运行模式了。
-- 物理机器1
[root@hp-server ~]# cpupower frequency-info
analyzing CPU 0:
driver: pcc-cpufreq
CPUs which run at the same hardware frequency: 0
CPUs which need to have their frequency coordinated by software: 0
maximum transition latency: Cannot determine or is not supported.
hardware limits: 1.20 GHz - 2.10 GHz
available cpufreq governors: conservative userspace powersave ondemand performance
current policy: frequency should be within 1.20 GHz and 2.10 GHz.
The governor "conservative" may decide which speed to use
within this range.
current CPU frequency: 1.55 GHz (asserted by call to hardware)
boost state support:
Supported: yes
Active: yes
-- 物理机器2
[root@dell-server-2 ~]# cat /sys/devices/system/cpu/cpu0/cpufreq/scaling_governor
powersave
[root@dell-server-2 ~]# cpupower frequency-info
analyzing CPU 0:
driver: intel_pstate
CPUs which run at the same hardware frequency: 0
CPUs which need to have their frequency coordinated by software: 0
maximum transition latency: Cannot determine or is not supported.
hardware limits: 1.20 GHz - 2.20 GHz
available cpufreq governors: performance powersave
current policy: frequency should be within 1.20 GHz and 2.20 GHz.
The governor "powersave" may decide which speed to use
within this range.
current CPU frequency: 2.20 GHz (asserted by call to hardware)
boost state support:
Supported: no
Active: no
2200 MHz max turbo 4 active cores
2200 MHz max turbo 3 active cores
2200 MHz max turbo 2 active cores
2200 MHz max turbo 1 active cores
-- 物理机器3
[root@dell-server-3 ~]# cpupower frequency-info
analyzing CPU 0:
driver: intel_pstate
CPUs which run at the same hardware frequency: 0
CPUs which need to have their frequency coordinated by software: 0
maximum transition latency: Cannot determine or is not supported.
hardware limits: 1.20 GHz - 2.20 GHz
available cpufreq governors: performance powersave
current policy: frequency should be within 1.20 GHz and 2.20 GHz.
The governor "powersave" may decide which speed to use
within this range.
current CPU frequency: 2.20 GHz (asserted by call to hardware)
boost state support:
Supported: no
Active: no
2200 MHz max turbo 4 active cores
2200 MHz max turbo 3 active cores
2200 MHz max turbo 2 active cores
2200 MHz max turbo 1 active cores
-- 物理机器4
[root@lenvo-nfs-server ~]# cpupower frequency-info
analyzing CPU 0:
driver: acpi-cpufreq
CPUs which run at the same hardware frequency: 0
CPUs which need to have their frequency coordinated by software: 0
maximum transition latency: 10.0 us
hardware limits: 2.00 GHz - 2.83 GHz
available frequency steps: 2.83 GHz, 2.00 GHz
available cpufreq governors: conservative userspace powersave ondemand performance
current policy: frequency should be within 2.00 GHz and 2.83 GHz.
The governor "conservative" may decide which speed to use
within this range.
current CPU frequency: 2.00 GHz (asserted by call to hardware)
boost state support:
Supported: no
Active: no
可以看到,没有一个物理机是运行在performance模式之下的。
在这里,我们需要对CPU的运行模式有一个了解:

既然我们是性能分析人员,那自然要用performance模式了,所以我们把CPU模式修改如下:
-- 物理机器1
[root@hp-server ~]# cpupower -c all frequency-set -g performance
Setting cpu: 0
Setting cpu: 1
Setting cpu: 2
Setting cpu: 3
Setting cpu: 4
Setting cpu: 5
Setting cpu: 6
Setting cpu: 7
Setting cpu: 8
Setting cpu: 9
Setting cpu: 10
Setting cpu: 11
Setting cpu: 12
Setting cpu: 13
Setting cpu: 14
Setting cpu: 15
Setting cpu: 16
Setting cpu: 17
Setting cpu: 18
Setting cpu: 19
Setting cpu: 20
Setting cpu: 21
Setting cpu: 22
Setting cpu: 23
Setting cpu: 24
Setting cpu: 25
Setting cpu: 26
Setting cpu: 27
Setting cpu: 28
Setting cpu: 29
Setting cpu: 30
Setting cpu: 31
[root@hp-server ~]# cat /sys/devices/system/cpu/cpu0/cpufreq/scaling_governor
performance
[root@hp-server ~]#
-- 物理机器2
[root@dell-server-2 ~]# cat /sys/devices/system/cpu/cpu0/cpufreq/scaling_governor
powersave
[root@dell-server-2 ~]# cpupower -c all frequency-set -g performance
Setting cpu: 0
Setting cpu: 1
Setting cpu: 2
Setting cpu: 3
Setting cpu: 4
Setting cpu: 5
Setting cpu: 6
Setting cpu: 7
Setting cpu: 8
Setting cpu: 9
Setting cpu: 10
Setting cpu: 11
Setting cpu: 12
Setting cpu: 13
Setting cpu: 14
Setting cpu: 15
[root@dell-server-2 ~]# cat /sys/devices/system/cpu/cpu0/cpufreq/scaling_governor
performance
[root@dell-server-2 ~]#
-- 物理机器3
[root@dell-server-3 ~]# cat /sys/devices/system/cpu/cpu0/cpufreq/scaling_governor
powersave
[root@dell-server-3 ~]# cat /sys/devices/system/cpu/cpu0/cpufreq/scaling_governor
powersave
[root@dell-server-3 ~]# cpupower -c all frequency-set -g performance
Setting cpu: 0
Setting cpu: 1
Setting cpu: 2
Setting cpu: 3
Setting cpu: 4
Setting cpu: 5
Setting cpu: 6
Setting cpu: 7
Setting cpu: 8
Setting cpu: 9
Setting cpu: 10
Setting cpu: 11
Setting cpu: 12
Setting cpu: 13
Setting cpu: 14
Setting cpu: 15
[root@dell-server-3 ~]# cat /sys/devices/system/cpu/cpu0/cpufreq/scaling_governor
performance
[root@dell-server-3 ~]#
-- 物理机器4
[root@lenvo-nfs-server ~]# cpupower -c all frequency-set -g performance
Setting cpu: 0
Setting cpu: 1
Setting cpu: 2
Setting cpu: 3
[root@lenvo-nfs-server ~]# cat /sys/devices/system/cpu/cpu0/cpufreq/scaling_governor
performance
[root@lenvo-nfs-server ~]#
在我们一顿操作猛如虎之后,性能会怎么样呢?
结果,性能并没有好起来……这里我就不截图了,因为图和一开始的那张场景运行图一样。
在这里我们要知道,以上的分析过程说明不止是这个问题点,还有其他资源使用有短板我们没有找到。没办法,我们只能接着查。
总结
在这节课中,我们通过压力工具中的曲线,判断了瓶颈的存在。然后通过SkyWalking拆分了响应时间。
在确定了响应时间消耗点之后,我们又开始了两个阶段的分析:第一个阶段的证据链是从现象开始往下分析的,因为st cpu是指宿主机上的其他应用的消耗导致了此虚拟机的cpu资源被消耗,所以,我们去宿主机上去查了其他的虚拟机。这里我们要明确CPU资源应该用到什么样的程度,在发现了资源使用不合理之后,再接着做第二阶段的判断。
在第二阶段中,我们判断了CPU运行模式。在物理机中,如果我们自己不做主动的限制,CPU的消耗是没有默认限制的,所以我们才去查看CPU的运行模式。
但是,即便我们分析并尝试解决了以上的问题,TPS仍然没什么变化。可见,在计数器的分析逻辑中,虽然我们做了优化动作,但系统仍然有问题。只能说我们当前的优化手段,只解决了木桶中的最短板,但是其他短板,我们还没有找到。
请你注意,这并不是说我们这节课的分析优化过程没有意义。要知道,这些问题不解决,下一个问题也不会出现。所以,我们这节课的分析优化过程也非常有价值。
下节课,我们接着来找打开首页接口的性能瓶颈。
课后作业
最后,请你思考一下:
- 为什么我们看到虚拟机中st cpu高,就要去查看宿主机上的其他虚拟机?如果在宿主机上看到st cpu高,我们应该做怎样的判断?
- CPU的运行模式在powersave时,CPU的运行逻辑是什么?
记得在留言区和我讨论、交流你的想法,每一次思考都会让你更进一步。
如果这节课让你有所收获,也欢迎你分享给你的朋友,共同学习进步。我们下一讲再见!
精选留言
2021-04-14 14:42:06
老师,这里的TPS 800是怎么得到的?没太懂
2021-06-15 14:56:16
2.powersave模式应该是一个最低频率使用模式,降低cpu的用电量,温度。
另外高老师,后来调节这个工作模式后,虽然压测业务指标没有变化但是建议应该再贴一下虚拟机的资源使用情况,这个工作模式的更改是否确实解决了降低了si,st?
2021-07-29 08:27:15
2021-08-12 11:42:05
2021-04-15 11:33:40
2021-04-15 08:50:26
2023-06-07 17:08:17
2023-06-07 17:04:18
2022-10-07 11:14:47
2022-07-02 17:55:31
2021-12-21 16:25:03
windows服务怎么查看虚拟机被宿主机上的其他应用或虚拟机抢走的 CPU,有没有windows服务器监控工具的套装?
2021-05-18 17:13:00
2021-04-15 05:36:02